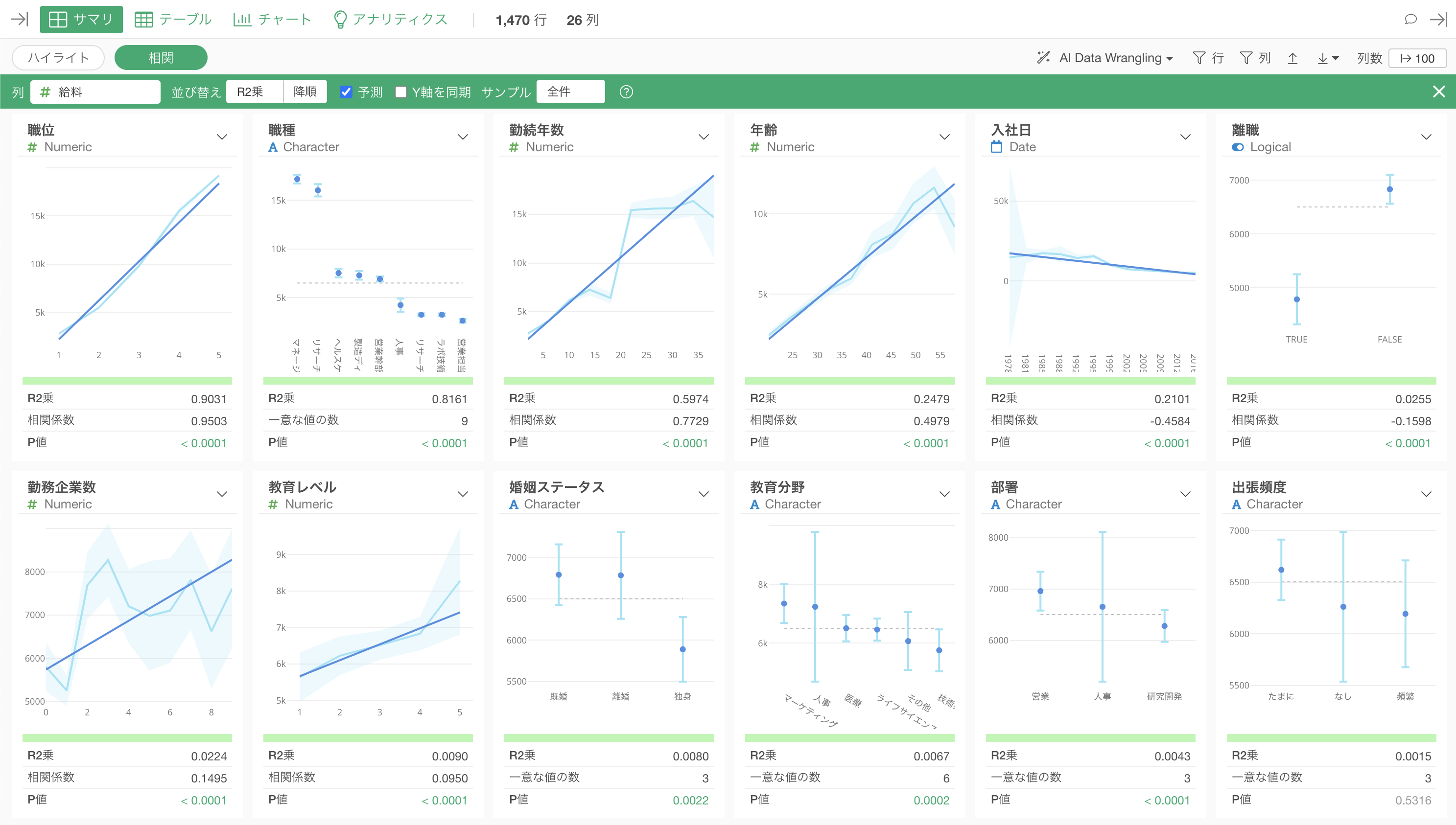
サマリビューの相関モードで予測にチェックをつけると、それぞれの列に対して単回帰を使った上での予測値(濃い青線)を表示することが可能です。
目的変数が数値の場合は線形回帰の予測値となります。

目的変数がロジカルの場合は線形回帰の予測値となります。

相関モードの詳細については、以下をご覧ください。
サマリビューの相関モードで予測にチェックをつけると、それぞれの列に対して単回帰を使った上での予測値(濃い青線)を表示することが可能です。
目的変数が数値の場合は線形回帰の予測値となります。

目的変数がロジカルの場合は線形回帰の予測値となります。

相関モードの詳細については、以下をご覧ください。