Exploratoryで作成したチャートはダッシュボードにまとめられます。
この時、ダッシュボードに挿入したチャートのタイトルは、チャートを挿入した際のタブの名前が利用されます。

一方で、チャート・タブの名称を更新したとしても、ダッシュボード上で表示されるチャートのタイトルは、ダッシュボードを再実行しても更新されません。
ダッシュボードに挿入済みのチャートのタイトルを変更したい場合には、各チャートのタイトルの編集ボタンをクリックして、そちらから新しい更新したタイトルを設定してください。

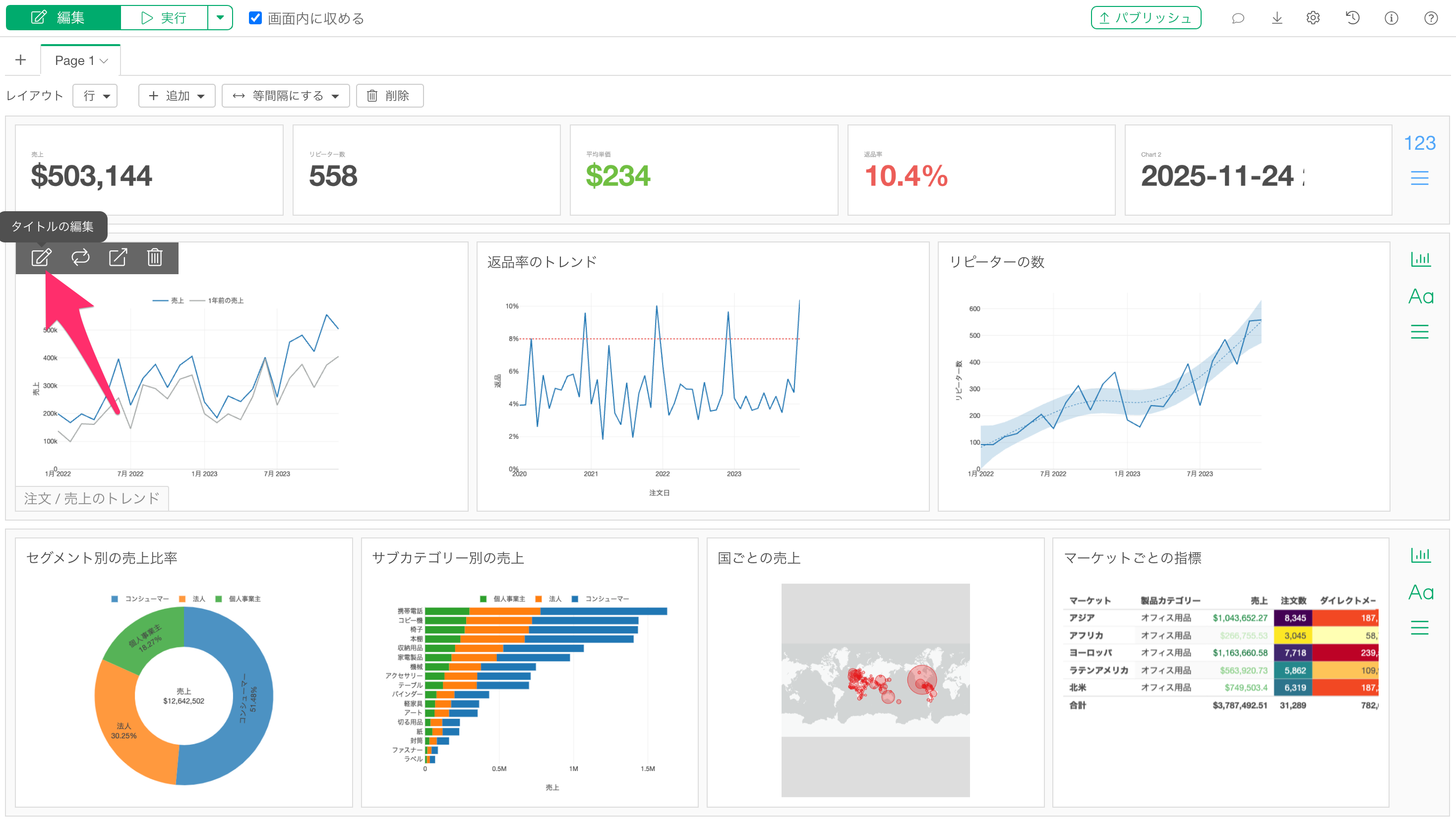
Exploratoryで作成したチャートはダッシュボードにまとめられます。
この時、ダッシュボードに挿入したチャートのタイトルは、チャートを挿入した際のタブの名前が利用されます。

一方で、チャート・タブの名称を更新したとしても、ダッシュボード上で表示されるチャートのタイトルは、ダッシュボードを再実行しても更新されません。
ダッシュボードに挿入済みのチャートのタイトルを変更したい場合には、各チャートのタイトルの編集ボタンをクリックして、そちらから新しい更新したタイトルを設定してください。
